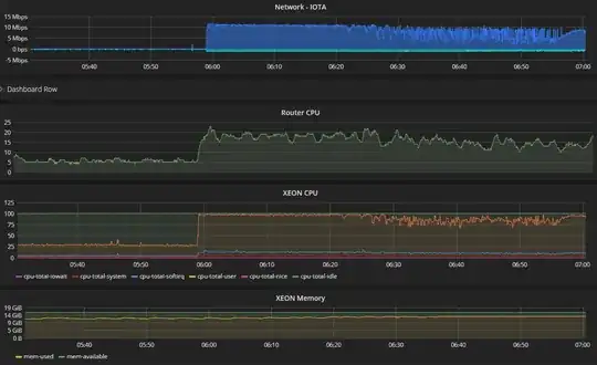
I am running 24/7 headless IRI fullnode on an i3 workstation with 32Gb RAM. My fullnode is almost always sinchronized with the tangle.
I run the node with the option:
--remote-limit-api "removeNeighbors, addNeighbors, interruptAttachingToTangle, attachToTangle, getNeighbors"
Why does IRI running keep the CPU at 100% even if nobody is launching PoW on it?
Update
After upgrading to IRI 1.4.1.4 the CPU is less frequently at 100%. Probably this is due to a better management of the invalid transactions.
